欢迎来到taptap点点官方网(股票代码:831999)官方网站!

企业邮箱| 联系我们| 网站地图

服务热线: 4000-588-578
您现在所在的位置:首页 > 新闻资讯

taptap点点官方网研发构建“工业互联网”平台

发布日期:2019-01-03 15:03:00 浏览:-| 加入收藏

根据《国务院关于深化互联网+优制造业发展工业互联网的指导意见》和《工业互联网发展行动计划(2018-2020年)》的要求,作为节能环保能源行业 的实践者及优先者,积响应国相关政策,并结合我司发展战略目标的迫切性,我司自主研发建“工业互联网”平台。    

    随着消费互联网向工业互联网的延伸,工业互联网作为一代信息与制造业深度统一的产物,现已成为制造强国和网络强国建设的重要支撑,对制造业数字化、网络化、智能化影响深远。

作为产业数字化、数字产业化的重要途径,加快工业互联网平台建设意义重。

taptap点点官方网自主研发构建“工业互联网”平台,能够把能源清洁利用工业互联网平台的建设为产业发展提供源源不断的前进动力,同时加快旧动能转换,推动经济量、速度健康发展。

taptap点点官方网研发构建的“工业互联网”平台,通过建立工业互联网企业内网络和企业外网络,实现数据的采集、传输和处理,建成基于建网络的工业应用与服务;实现人、机器、车间与各控制系统、管理系统的广泛互联;实现生产装备、仪表仪器、传感器、控制系统、管理系统等要素的互联互通;实现多个厂区、工业智能产品、产业链伙伴等的互联互通;确保工业企业设备正常运行,远程监控。

该平台旨在让数据云端化,远程即可进行数据分析,通过台数据可以更周全更细化的做出节能分析,能二次再深入进行了解客户节能需求,针对性的找出目标客户的节能痛点,从而给出综合的节能方案。

点点官网taptapapp下载铝业行业 工业互联网成功案例 点点官网taptapapp下载水泥行业 工业互联网成功案例 

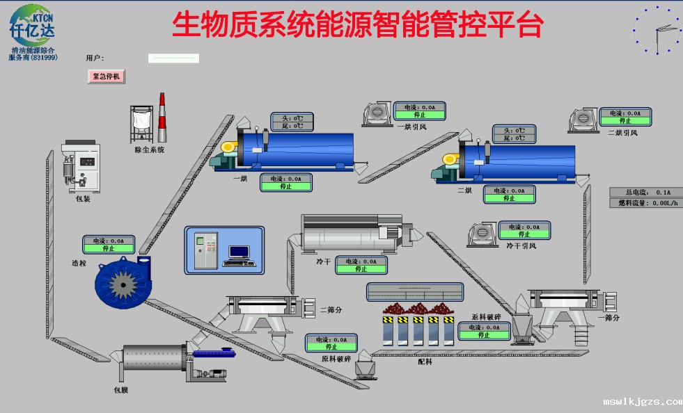
点点官网taptapapp下载生物系统工业互联网成功案例点点官网taptapapp下载肥料厂工业互联网 

点点官网taptapapp下载水轮机工业互联网成功案例 点点官网taptapapp下载玻璃行业 工业互联网成功案例

钢铁行业 能源智能管控平台钢铁行业 能源智能管控平台

目前taptap点点官方网“工业互联网”平台已广泛应用于在我司的工业客户项目上,主要涉及:冷却塔水轮机节能项目、电机系统节能项目、taptap点点的认证团队项目、高压除鳞泵项目、空压机系统节能项目、余热余压利用项目、工业水处理项目、生物质多联产项目、光伏发电项目、储能电站项目等。这种通过把工业企业生产运行与“工业互联网”平台协同结合的方式,实现了数据的合理应用和分析,实现了跨环节、跨系统、跨企业的信息关联共享,在把工业企业汇聚资源业态整合的同时,也和工业产业整体的健康绿色发展。






京公网安备 11011302005300号

Baidu
ios在taptap怎么下载