欢迎来到taptap点点官方网(股票代码:831999)官方网站!

企业邮箱| 联系我们| 网站地图

服务热线: 4000-588-578
您现在所在的位置:首页 > 新闻资讯 > 节能技术答疑

烟气脱硫脱硝

发布日期:2015-09-30 14:52:00 浏览:-| 加入收藏

烟气脱硫脱硝


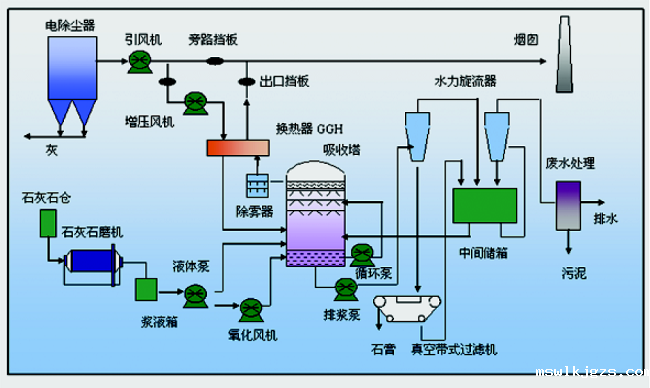
石灰石-石膏脱硫

一、工艺简介

湿法烟气脱硫是在离子条件下的气液反应。烟气在脱硫塔中被带有碱性的液体喷淋,从中脱去烟气中的SO2

湿法脱硫工艺采用价廉易得的石灰石或石灰作脱硫吸收剂,石灰石经破碎磨细成粉状与水混合搅拌制成吸收浆液。当采用石灰吸收剂时,石灰粉经消化处理加水搅拌制成吸收浆液。在吸收塔(反应器)内,吸收浆液与烟气接触混合,烟气中的SO2与浆液中的碳酸钙以及鼓入的氧化空气进行化学反应被脱除,最终反应产物为石膏。脱硫的烟气经除雾器除去带有的细小液滴,经加热器加热升温排入烟囱。

二、工艺流程

三、石灰石-石膏脱硫工艺的特点

(1)适用于燃料范围,脱硫有效率。

(2)成熟,运行可靠性优。

(3)对煤种变化的适应性强。

(4)节约投资和空间。

(5)吸收剂的资源丰富,价格便宜

(6)脱硫副产物石膏可作为水泥缓凝剂或加工成建材产品。

石灰石-石膏脱硫




SNCR脱硝

SNCR脱硝

一、工艺简介

SNCR(Selective NonCatalytic Reduction)——选择性非催化还原法脱硝。这是一种向烟气中喷氨气或尿素等含用NH3基的还原剂在高温范围内,选择性地把烟气中的NOx 还原为N2 和H2O。

选择性非催化还原(SNCR)脱除NOx是在无催化剂的作用下把含有NHx基的还原剂(如氨气、氨水或者尿素等)喷入炉膛温度为800℃~1100℃的区域,还原剂迅速热分解成NH3和其它副产物,随NH3与烟气中的NOx进行反应而生成N2和H2O.

二、工艺流程

三、工艺特点

1、不需要价格昂贵的催化剂,反应温度;

2、装置投资省,占地小,别适合于小老机组的脱硝改造;

3、工艺设备紧凑,运行可靠;

4、还原的氮气放空,无二次污染;

5、脱硝效率在40~80%左右;

6、可与氮燃烧和SCR联合使用,有较强的适应性;

SNCR工艺流程

点点官网taptapapp下载股份是能源项目投资、资源循环利用项目投资集团,以金融资本推动节能环保事业。主要采用合同能源管理服务模式,为客户提供工业整体节能环保解决方案。业务涵盖分布式能源项目投资,包括园区热电联产冷热电三联供、光伏发电、利用余热及可燃气体进行余热发电余热余压回收利用煤改气投资建设脱硫脱硝电机拖动节能,包括中压变频节能节能泵改造,同时公司自行研发能源管理平台、在线监测平台。公司主要服务领域为工业领域,包括冶金、建材、电力、化工、煤炭、石油、机械、纺织、轻工、医药等大型生产耗能企业。

点点官网taptapapp下载坚持“诚信、优先、奉献、共享”的经营理念,致力于推进工业节能、生态文明。点点官网taptapapp下载股份注册资本1.01亿元,目前市值约19亿元,立志成为节能减排企业!


来源:部分内容摘取网络

©内容版权归原创作者所有。图文如有侵权,请留言后台处理

声明:凡注明“来源:XXX”的文章,均转载自其它媒体。转载的目的在传递更多信息,并不代表本平台赞同其观点和对其真实性负责。其它媒体、网站或个人转载使用时必须保留本平台注明的文章来源,并自负法律责任。

京公网安备 11011302005300号

Baidu
ios在taptap怎么下载